
平臺綜述

依托SCADA系統組建的工業互聯網平臺,將智能傳感及儀器儀表技術、網絡化控制與分析技術、在線檢測技術、工業遠程視頻監控技術以及故障診斷技術進行高度集成。
迦楠智能管控體系

以藥品工藝和質量管理為核心,建立生產制造執行系統(MES),并開發 MES 與ERP、PLM、QMS、LIMS、DCS等獨立系統的數據交互集成技術,構建生產、管理、服務等制造活動一體化的智能管控體系,培育新型生產方式,全面提升企業研發、生產、管理和服務的智能化水平。
藥品生產執行系統

◎物料管理——領料退庫、物料稱重、物料檢驗、物料追蹤統計…

◎生產管理——制定配方、工藝流程,排產排程,批生產指令…

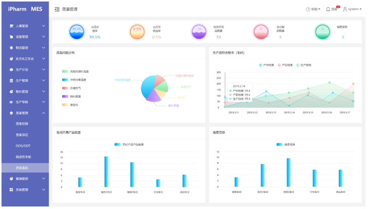
◎質量管理——偏差管理、CAPA管理、變更管理…

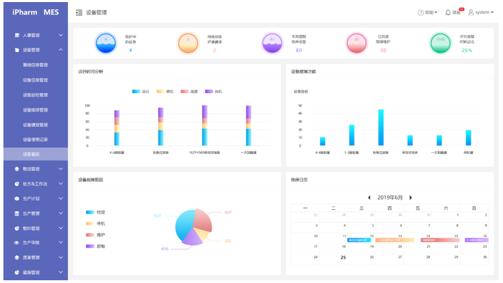
◎設備管理——設備臺賬、設備調撥、設備維護、執行記錄…

◎能源管理——采集數據、能源報表、節能調度、故障預警…
移動應用

打造一站式移動工作平臺,應用場景全/方/位覆蓋,業務需求隨手處理。
實施效益

解決方案實施后將對各項生產指標帶來積極成效,推動制藥企業生產智造不斷向縱深發展,進一步提升產品質量,讓信息化轉型成果落到實處。
迦楠智藥期待與您攜手并進,乘勢而上,把握時代主動權!